Über die Installation zusätzlicher Einheiten
In einem geschlossenen oder offenen Heizkörper, in dem die Wärmequelle ein einzelner Kessel ist, reicht es in der Regel aus, eine Umwälzpumpe zu installieren. In komplexeren Schemata werden zusätzliche Einheiten zum Pumpen von Wasser verwendet (es können 2 oder mehr vorhanden sein). Sie werden in solchen Fällen gestellt:
- wenn mehr als eine Kesselanlage an der Beheizung eines Privathauses beteiligt ist;
- wenn ein Puffertank an dem Rohrleitungsschema beteiligt ist;
- Das Heizsystem verfügt über mehrere Niederlassungen, die verschiedene Verbraucher bedienen - Batterien, Fußbodenheizung und einen indirekten Heizkessel.
- das gleiche unter Verwendung eines hydraulischen Abscheiders (hydraulischer Pfeil);
- zur Organisation der Wasserzirkulation in den Konturen der Fußbodenheizung.
Für die korrekte Verrohrung mehrerer Kessel, die mit unterschiedlichen Brennstoffen betrieben werden, muss jeder über eine eigene Pumpeinheit verfügen, wie in der Abbildung zum Anschluss eines Elektro- und eines TT-Kessels dargestellt. Wie es funktioniert, wird in unserem anderen Artikel beschrieben.

Anschluss eines Elektro- und TT-Kessels mit zwei Pumpvorrichtungen
In einem Kreislauf mit einem Puffertank muss eine zusätzliche Pumpe installiert werden, da mindestens zwei Umwälzkreise daran beteiligt sind - ein Kessel und ein Heizkreis.


Der Puffertank unterteilt das System in zwei Kreisläufe, obwohl es in der Praxis mehr davon gibt.
Eine separate Geschichte ist ein komplexes Heizschema mit mehreren Zweigen, das in großen Cottages auf 2 bis 4 Etagen implementiert ist. Hier können 3 bis 8 Pumpvorrichtungen (manchmal mehr) verwendet werden, die den Wärmeträger Boden für Boden und an verschiedene Heizvorrichtungen liefern. Ein Beispiel für ein solches Schema ist unten gezeigt.


Schließlich wird die zweite Umwälzpumpe installiert, wenn das Haus mit Fußbodenheizung beheizt wird. Zusammen mit der Mischeinheit übernimmt sie die Aufgabe, einen Wärmeträger mit einer Temperatur von 35-45 ° C herzustellen. Das Funktionsprinzip der unten dargestellten Schaltung wird in diesem Material beschrieben.
Diese Pumpeinheit lässt das Heizmedium durch die Heizkreise der Fußbodenheizung zirkulieren.
Erinnerung. Manchmal müssen Pumpvorrichtungen überhaupt nicht zum Heizen installiert werden. Tatsache ist, dass die meisten an der Wand montierten Strom- und Gaswärmegeneratoren mit eigenen Pumpeinheiten ausgestattet sind, die in die Karosserie eingebaut sind.
Merkmale des Bildes verschiedener Arten von Pipelines
Die Installationspositionen von Rohrleitungen und Elementen von Sanitärsystemen in Bezug auf Gebäudestrukturen und andere Rohrleitungen und Luftkanäle sowie Geräte werden unter Berücksichtigung von Gebäudetoleranzen bestimmt. Beim Verlegen in Furchen und Schächten sollten Rohrleitungen nicht an die Oberfläche von Gebäudestrukturen angrenzen.
Bei Zweirohrheizungs- und Warmwasserversorgungssystemen sollte der Abstand zwischen den Achsen benachbarter nicht isolierter Steigleitungen mit einem Durchmesser von bis zu 32 mm 80 mm betragen, und die Versorgungssteigleitungen befinden sich rechts (bei Betrachtung der Wand) ), wie in Abb. 15.2.1, a.
An der Kreuzung von Steigleitungen und Anschlüssen an Geräte sollten sich die Halterungen an den Steigleitungen von der Seite des Geländes um die Anschlüsse biegen.
Der Abstand vom Putz zur Achse nicht isolierter Steigleitungen und horizontaler Rohrleitungen von Heizsystemen sowie der Kalt- und Warmwasserversorgung mit offener Verlegung sollte einen Rohrdurchmesser von bis zu 32 - 35 mm und einen Durchmesser von 40 - 50 mm haben. Der Abstand vom Boden zur Mitte der Rohrleitung zu den mittleren Heizkörpern beträgt 640 mm, zur Mitte des Auslasses vom Kühler zum Rücklauf-Steigrohr - 140 mm. Kühlernischentiefe 30 mm (1/2 Ziegel + 10 mm Naht).Wenn der Abstand zwischen der verputzten Wand der Nische und der Längsachse des Heizkörpers 160 mm beträgt, ist die „Ente“ (Einkerbung) nicht erforderlich. In einem Abstand von 130 mm muss die „Ente“ auf 30 eingestellt werden mm. Die Höhe der Fensternische beträgt mindestens 750 mm, die Breite entspricht der Batterie plus 400 mm (mit offener Rohrleitung).
Der Abstand zwischen den vertikalen Warm- und Kaltwasseranschlüssen zu den Geräten muss 170 mm betragen.
Die Einbaulage der Kanal- und Wasserleitungen bei offener Verlegung ist in Abb. 15.2.1, b in der Nische dargestellt - in Abb. 15.2.1, c.
Der Abstand vom Boden zur Mitte der Revision am Kanalsteigrohr beträgt 1000 mm.
Installationshöhe über dem Boden:
- Toilettenhahn und Wasserklapphahn eines gusseisernen emaillierten Waschbeckens - 1000 mm;
- Spülenhahn - 1100 mm;
- Hydrant - 1350 mm; in die Mitte der Wasserversorgung der hoch gelegenen Spülzisterne - 1975 mm;
- Mischhahn in Duschräumen - 1000 mm;
- Duschnetz - 2200-2300 mm; die Seiten des Waschbeckens, der Spüle und der Emaille-Spüle aus Gusseisen - 800 mm; der Boden des Spülkastens - 1800 mm.
Abstand von der Mitte des Auslasses zur Wand von der Vorderseite:
- Rundbad - 290 mm;
- gerade - 350 mm.
- Die kleinste Rohrverlegetiefe in Industrieräumen hängt vom Bodenmaterial und der Belastung ab;
- In Haushaltsräumen ist das Verlegen in einer Tiefe von 0,1 m vom Boden bis zur oberen Generatrix des Rohrs zulässig.
Beim Verlegen von Gasversorgungsleitungen in einem Gebäude sollte der Abstand von der Außenfläche zu anderen Kommunikationsmitteln mindestens Folgendes betragen:
- vom elektrischen Draht - 100 mm;
- von Schalttafeln, Zählern usw. - 300 mm;
- an der Kreuzung mit Wasserversorgung, Kanalisation usw. (Lichtabstand) - 20 mm;
- an den Stellen der Durchgänge beträgt der Abstand vom Boden zum Rohr mindestens 2200 mm;
- von der Raumdecke bis zum Rohr - mindestens 100 mm.
Für die korrekte Anordnung der Systeme und ihrer Abschnitte müssen die Abmessungen der Armaturen, Geräte und Sanitärarmaturen berücksichtigt werden.


Schaltpläne werden in Verbindung mit den Grundrissen gelesen, in denen sich die Elemente der darauf abgebildeten Systeme befinden. Zum Beispiel in Abb. 15.2.2 und Abb. 15.2.3 zeigt eine allgemeine Ansicht der Ausrüstung mit Geräten und Rohrleitungen von Sanitäranlagen und Küchen. In beiden Fällen werden die Bäder bedingt entfernt, um die Installation zu zeigen. Die Räumlichkeiten sind voll mit Geräten, Abzweigleitungen, Wasserfalt- und Absperrventilen. Die allgemeine technische Lösung ist aus den visuellen Bildern leicht vorstellbar, aber die Konstruktionsmerkmale sind nicht klar.


In den Sanitärzeichnungen werden mehrere Bilder entwickelt, um die Strukturen der Systeme zu zeigen.
In Abb. 15.2.4 zeigt ein Fragment eines Gebäudes mit Wasserversorgungs- und Abwasserleitungen (VK-Set), wie in Abb. 15.2.3. Um die Position der Elemente zu verknüpfen und die vertikalen Abmessungen anzuzeigen, wird der Plan durch axonometrische Diagramme ergänzt.


In Abb. 15.2.5 zeigt die Abschnitte entlang der Abwasserleitungen unter Verwendung von Armaturen. Dies ermöglicht es, die Gestaltung von Einheiten und die Aufteilung in erweiterte Elemente mit einer zentralisierten Beschaffung zu verstehen. Die kombinierten Pläne zeigen nur die Verlegung der Pipelines. Auf den Abschnitten des Abwassersystems sind aufgrund der Größe der Armaturen, deren Abmessungen die Möglichkeit der Installation bestimmen, alle Elemente aufgeführt. An jedem Abschnitt zwischen den Verbindungen sind Durchmesser, Länge und Neigung angebracht. Die Ebenen der Abschnitte entlang der Abwasserelemente sind in den Plänen nicht dargestellt. Die folgende Regel muss beachtet werden: Die Rohrleitung sollte an der Wand ausgelegt sein, entlang der sie verlegt wird.


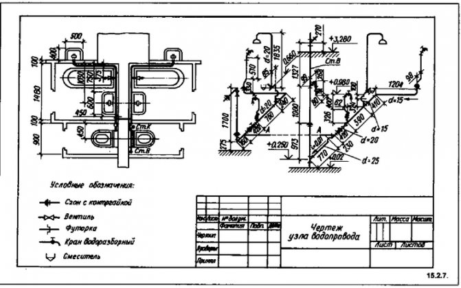
In Abb. 15.26 ist ein Beispiel für die Erstellung einer pädagogischen Skizze des Abwassersystems von Sanitäranlagen und Küchen benachbarter Wohnungen. Die Lehrzeichnung des Wasserversorgungssystems einer solchen Einheit (Abb. 15.2.7) gibt einen Überblick über den Inhalt der Installationszeichnung. Es zeigt eine andere Art der "Bindung" in vertikaler Richtung - den Knoten zum Verbinden der Wohnungsversorgung mit dem Steigrohr; Die Positionen des Toilettenhahns und des Bademischers sind geodätische Markierungen in Bezug auf die Höhe des fertigen Bodens des ersten Stockwerks. Diese Bezeichnung ermöglicht die Verlegung bis zur Verlegung eines sauberen Bodens im Raum (in diesem Fall Verlegen von Keramikfliesen).Im Industriebau ermöglicht die vertikale Referenzierung mit Markierungen die Installation vor dem Bau von Innenräumen, Zwischengeschossen usw.


Auf den Plänen von Gebäuden oder Elementen von Plänen werden "Bindungen" von Ein- und Ausgängen von Rohrleitungen für verschiedene Zwecke an die Außenabmessungen der Struktur vorgenommen.
Die Durchmesser der Rohrleitungen in der Zeichnung werden entweder durch den Innenabstand - "bedingter Durchgang", bezeichnet mit d oder dy - oder durch die Außenabmessung DH angegeben. Im letzteren Fall wird üblicherweise die Dicke der Rohrwände angegeben.
Bei der Erstellung von Installationszeichnungen und Messungen aus der Natur werden die Konstruktionslängen der Teile mit einem Stahlbandmaß bestimmt.
Die Konstruktionslänge L0 ist die Abmessung zwischen den Zentren der Armaturen oder Verbindungsteile an der Verteilungsleitung oder dem Steigrohr sowie zwischen den Zentren der Abzweigungen und Armaturen.
Die Abstände werden von den Mittelpunkten der Armaturen und Armaturen zu den Schnittpunkten der Mittellinien der gebogenen Teile gemessen (Abbildung 15.2.8).


Einbaulänge Lm - die Länge des Rohrleitungsteils ohne darauf verschraubte oder verschraubte Armaturen. Sie ist um einen Betrag kleiner als die Konstruktion, der dem Abstand von der Achse der Armatur zum Rohrende entspricht, d. H. um die Menge des sogenannten Skid.
Rohlinglänge L3 - Die Länge des geraden Rohrabschnitts, die für die Herstellung eines Teils nach Datum erforderlich ist. Die Rohlinglänge von geraden Rohrabschnitten ohne Formstücke und Formstücke entspricht der Installationslänge.
Wenn Sie Zeichnungen von Sanitärgeräten anfertigen, müssen Sie das Bild von Armaturen, Heizgeräten und anderen Bezeichnungen viele Male wiederholen.
Um die Arbeit zu erleichtern und die Produktivität von Designern zu steigern, werden jetzt Schablonen verwendet, die beim Rendern sich wiederholender Elemente Zeit sparen. In Abb. 15.2.9 zeigt eine Schablone für das Bild von Elementen von Sanitärsystemen. Die Schablone wird auf den Bus angewendet, und wenn Sie sich entlang des Busses bewegen, werden die erforderlichen Bilder angewendet.


Legenden zu Zeichnungen sollten prägnant und umfassend sein.
Materialspezifikationen werden auf einem Blatt mit einem Bild des Systems, zu dem sie gehören, oder auf dem Titelblatt platziert.
Auf der Titelseite wird die Indexierung der in den Zeichnungen verwendeten Elemente, Sanitärsysteme und Geräte angegeben.
Bedingte Indizes von Geräten des VK-Systems:
- U - Waschbecken; M - Waschbecken;
- R - Waschbecken; T - Leiter;
- K - Toilettenschüssel (Schrankschüssel);
- F - Trinkbrunnen;
- Urinal;
- B - Dachrinnenkrone.
In den Arbeitszeichnungen der Systeme sind Erläuterungen zu Ausrüstung und Materialspezifikationen angegeben.
Die Arbeitszeichnungen der Zuluft- und Abluftkammern enthalten Installationsspezifikationen für eine Einheit (oder ein Produkt).
Die Namen von Teilen und Baugruppen werden wie in technischen Zeichnungen aufgezeichnet.
Abhängiges offenes Heizsystem
Das Hauptmerkmal des abhängigen Systems ist, dass das durch die Hauptnetzwerke fließende Kühlmittel direkt in das Haus gelangt. Es wird als offen bezeichnet, da das Kühlmittel aus der Versorgungsleitung entnommen wird, um das Haus mit heißem Wasser zu versorgen. Am häufigsten wird ein solches Schema verwendet, wenn Wohnhäuser mit mehreren Wohnungen, Verwaltungsgebäude und andere öffentliche Gebäude an Heizungsnetze angeschlossen werden. Der Betrieb des abhängigen Heizsystemkreises ist in der Abbildung dargestellt:
Bei einer Temperatur des Kühlmittels in der Zuleitung von bis zu 95 ° C kann es direkt zu den Heizgeräten geleitet werden. Wenn die Temperatur höher ist und 105 ºС erreicht, wird am Eingang des Hauses eine Mischaufzugseinheit installiert, deren Aufgabe es ist, das von den Heizkörpern kommende Wasser in das heiße Kühlmittel zu mischen, um die Temperatur zu senken.


Das System war in den Tagen der UdSSR sehr beliebt, als nur wenige Menschen über den Energieverbrauch besorgt waren.Tatsache ist, dass die abhängige Verbindung mit den Aufzugsmischeinheiten recht zuverlässig funktioniert und praktisch keine Überwachung erfordert und Installations- und Materialkosten recht günstig sind. Auch hier müssen keine zusätzlichen Rohre verlegt werden, um die Häuser mit heißem Wasser zu versorgen, wenn es erfolgreich aus der Heizungsleitung entnommen werden kann.
Hier enden jedoch die positiven Aspekte des abhängigen Schemas. Und es gibt viel mehr negative:
- Schmutz, Zunder und Rost von den Hauptleitungen gelangen sicher in alle Verbraucherbatterien. Alte gusseiserne Heizkörper und Stahlkonvektoren kümmerten sich nicht um solche Kleinigkeiten, aber modernes Aluminium und andere Heizgeräte waren definitiv nicht gut genug;
- Aufgrund einer Verringerung der Wasseraufnahme, Reparaturarbeiten und aus anderen Gründen kommt es häufig zu einem Druckabfall im abhängigen Heizsystem und sogar zu einem Wasserschlag. Dies droht mit Konsequenzen für moderne Batterien und Polymerpipelines;
- Die Qualität des Kühlmittels lässt zu wünschen übrig, geht aber direkt in die Wasserversorgung. Und obwohl im Kesselhaus Wasser alle Stufen der Reinigung und Entsalzung durchläuft, machen sich kilometerlange alte rostige Autobahnen bemerkbar;
- Es ist nicht einfach, die Temperatur in Räumen zu regulieren. Selbst Thermostatventile mit voller Bohrung fallen aufgrund der schlechten Qualität des Kühlmittels schnell aus.
Berechnung von Versorgungs- und Umlaufleitungen
Die Normen für den Verbrauch von Warmwasser für den häuslichen und industriellen Bedarf werden in Abhängigkeit vom Grad der Verbesserung der Gebäude und dem technologischen Bedarf für die Erwärmung von 55 auf 65 ° C festgelegt. Aufgrund des nicht gleichzeitigen Verbrauchs von Warmwasser unterscheidet sich der Durchfluss durch Rohrleitungen erheblich im Wert. Daher erfolgt die hydraulische Berechnung der Warmwasserversorgungsleitungen anhand der tatsächlichen zweiten Durchflussraten von Warmwasser, die als angenommen werden voraussichtliche Kosten.
Die geschätzte zweite Durchflussrate (l / s) von heißem Wasser während der Wasseraufnahme und in Rohrleitungsabschnitten wird durch die Formel bestimmt
, (3.6)
Wo G
- zweiter Warmwasserverbrauch durch eine Wasserfalzvorrichtung, l / s;
ein
- Koeffizient in Abhängigkeit von der Gesamtzahl der Wasserfalzvorrichtungen im berechneten Gebiet und der Wahrscheinlichkeit ihres Betriebs während der Stunden mit dem höchsten Wasserverbrauch.
Befinden sich auf dem berechneten Rohrleitungsabschnitt Wasserfaltungsgeräte mit unterschiedlicher Leistung, so wird in der Formel (3.6) der Wasserverbrauch für das Gerät mit der höchsten Produktivität ermittelt.
Wirkungswahrscheinlichkeit von Wasserfalzgeräten R.
in einem separaten Gebäude oder einer Gruppe von Gebäuden des gleichen Typs und Zwecks wird durch die Abhängigkeit bestimmt
, (3.7)
Wo gich
- die Rate des Warmwasserverbrauchs eines Verbrauchers pro Stunde des höchsten Wasserverbrauchs, l / h;
N.
- die Gesamtzahl der Wasserhähne in einem Gebäude oder einer Gebäudegruppe;
m
- die Anzahl der Warmwasserverbraucher im Gebäude, Menschen.
Der Zweck der hydraulischen Berechnung von Warmwasserversorgungssystemen besteht darin, in allen Wasserfaltvorrichtungen eines Gebäudes oder einer Gruppe von Gebäuden die erforderliche Durchflussrate von Warmwasser mit einer Temperatur von nicht weniger als: 50 ° C - bei geschlossener Wärmeversorgung sicherzustellen Systeme und 60 ° C - in lokalen Systemen und in offenen Wärmeversorgungssystemen. In Schulen, medizinischen, prophylaktischen und anderen Einrichtungen darf die Temperatur des Warmwassers, das dem Waschbecken und den Duscharmaturen zugeführt wird, nicht niedriger als die für das Projekt festgelegte sein, darf jedoch nicht höher als 37 ° C sein. Während der Bewegung von heißem Wasser vom Wärmeerzeuger (Warmwasserbereiter oder Mischer) zu den Wasserfaltvorrichtungen kühlt es teilweise ab. Die zulässige Abkühlung von heißem Wasser bis zum am weitesten entfernten Abzugspunkt beträgt 5 - 15 ° C. In dieser Hinsicht muss das heiße Wasser am Auslass des Generators um die Kühlmenge überhitzt werden, hat jedoch eine Temperatur von nicht mehr als 75 ° C.
Die Durchmesser der Versorgungs- und Verteilungsleitungen sollten so gemessen werden, dass der verfügbare Druck im System so weit wie möglich genutzt wird, wenn heißes Wasser vom Einlass zum entferntesten und am höchsten gelegenen Abzugspunkt gelangt. Gleichzeitig sollte die Geschwindigkeit der Wasserbewegung unter Berücksichtigung des Überwachsens von Rohren mit Ablagerungen von Zunder und Schlamm in den Versorgungsleitungen und Steigleitungen 1,5 m / s und auf den Zweigen der Wohnung und des Geländes zum Wasserfaltvorrichtungen - 2,5 m / s.
Vor der hydraulischen Berechnung muss ein axonometrisches Diagramm des Warmwasserversorgungssystems auf einer Skala gezeichnet werden (Abb. 3.12). Das Diagramm zeigt die Wasserversorgungs- und Kühlmitteleinträge, die gemäß dem Bauplan, der Platzierung der Wassermesseinheit, des Speichers, der Heizung und der Pumpen ausgerichtet sind. Die erforderlichen Rohrleitungen und Wasserarmaturen befinden sich. Die Durchmesser der Rohre, die die Wasserfaltgeräte mit heißem Wasser versorgen, werden gemäß der Referenzliteratur ermittelt.
Feige. 3.12. Auslegungsdiagramm des Warmwasserversorgungssystems: 1, 2, ...; 1 ', 2', ... - Anzahl der Knotenpunkte; 1, 2, ... - Riser-Nummern
Es ist bequemer, die Hydraulikberechnung vom entferntesten und höchsten Punkt der Entnahme aus zu starten. Daher ist das Entwurfsdiagramm von Rohrleitungen in Abschnitte unterteilt. Abschnitte und Steigleitungen sind in der Richtung vom entferntesten Abzugspunkt zur Wärmequelle nummeriert. Die horizontalen und vertikalen Abmessungen der berechneten Flächen werden gemäß den Plänen und Abschnitten des Gebäudes bestimmt. Die Berechnung der Rohrleitungen hängt vom Vorhandensein oder Nichtvorhandensein einer Zirkulation im Warmwasserversorgungssystem ab. Direktwasser-Warmwasserversorgungssysteme mit Sackgasse werden nach dem einfachsten Schema berechnet.
Bei der hydraulischen Berechnung von Direktstromsystemen wird der Druckverlust m in den berechneten Abschnitten der Versorgungsleitungen durch die Formel bestimmt
, (3.9)
Wo ich
- spezifische Druckverluste aufgrund von Reibung bei der Auslegungswasserdurchflussrate unter Berücksichtigung des Überwachsens von Rohren, mm / m;
l
- Länge des berechneten Rohrleitungsabschnitts, m;
k
Ist der Koeffizient der lokalen Druckverluste. Die Werte der Koeffizienten der lokalen Druckverluste in der Formel (3.9) werden genommen: 0,2 - für Versorgungsleitungen; 0,5 - für Rohrleitungen innerhalb von Heizpunkten und Wasserfalz-Steigleitungen mit beheizten Handtuchhaltern; 0,1 - für Standrohre ohne beheizte Handtuchhalter.
Das Überwachsen von Rohren in lokalen und zentralen Warmwasserversorgungssystemen wird durch Reduzierung des Innendurchmessers der Rohre berücksichtigt. Daher muss bei hydraulischen Berechnungen der spezifische Druckverlust durch die nächstgelegenen Standardrohrdurchmesser bestimmt werden, die um das Ausmaß des Überwucherns kleiner sind. Bei ungefähren Berechnungen wird das Überwachsen von Rohren durch eine Erhöhung der Tabellenwerte der spezifischen Druckverluste um etwa 20% berücksichtigt. Bei der direkten Wasseraufnahme aus Heizungsnetzen wird das Überwachsen von Rohren nicht berücksichtigt, da das System mit Netzwasser gefüllt ist, das an der Wärmestation qualitativ hochwertig vorbereitet wurde.
Mit zunehmender Anzahl von Wasserfaltvorrichtungen nimmt der Durchmesser der Steigleitungen allmählich zu. Um die Installationsarbeiten in Gebäuden mit bis zu 5 Stockwerken zu industrialisieren, können Versorgungssteigleitungen aus Rohren mit konstantem Durchmesser über die gesamte Höhe des Gebäudes bestehen.
Die hydraulische Berechnung der Versorgungsleitungen in Zirkulationssystemen erfolgt nach der gleichen Methode wie in Direktflusssystemen.
Vorteile unabhängiger Systeme


Bereits auf dem Weg zu den Hauptverbrauchern des häuslichen Wasserversorgungsnetzes sind eine Reihe vorbereitender Maßnahmen vorgesehen, um die Verteilung, Filtration und Einstellung des Kühlmitteldrucks sicherzustellen. Alle Lasten fallen nicht auf die Endausrüstung, sondern auf einen Wärmetauscher mit Hydrauliktank, der die Ressourcen direkt von der Hauptquelle bezieht. Eine solche Ressourcenvorbereitung ist privat beim Betrieb abhängiger Heizsysteme praktisch unmöglich. Der Anschluss eines unabhängigen Kreislaufs ermöglicht es auch, Wasser rational für Trinkbedürfnisse mit optimaler Reinigung zu verwenden.Die Ströme werden nach ihrem Verwendungszweck unterteilt und können auf jeder Linie eine separate Vorbereitungsstufe vorsehen, die den technologischen Anforderungen entspricht.
Nachteile von abhängigen Heizsystemen
Von den negativen Aspekten des Betriebs solcher Systeme sind die folgenden zu beachten:
- Intensive Kontamination von Arbeitskreisen mit Zunder, Schmutz, Rost und allen Arten von Verunreinigungen, die in Verbrauchergeräte gelangen können.
- Höhere Anforderungen für die Durchführung von Reparaturen. Tatsache ist, dass abhängige und unabhängige Heizsysteme in solchen Fällen den Anschluss von Spezialisten unterschiedlicher Ebenen erfordern. Es ist eine Sache, einmal im Jahr Reparaturen an der Hauptleitung durchzuführen, und eine andere Sache, monatlich eine umfassende Inspektion der Rohrleitungen der Aufzugseinheit zu Hause durchzuführen.
- Wasserschlag ist möglich. Eine unsachgemäße Verbindung der Kommunikation oder ein zu hoher Druck im Stromkreis können zum Rohrbruch führen.
- Geringe Grundqualität des Kühlmittels in Bezug auf die Zusammensetzung.
- Komplexität von Kontrolle und Management. An technologischen Stationen der kommunalen Warmwasserbereitung ist der Prozess der Aktualisierung derselben Absperrventile ziemlich langsam, daher können Verstöße gegen die Druckbilanzen auftreten.
Hilfreiche Ratschläge
Um eine willkürliche Änderung des Wasserdurchflusses auszuschließen, sind im Bereich des Einlass- / Auslasses der Umwälzpumpe Absperrventile angebracht. Die Fugen müssen mit einem "Dichtmittel" behandelt werden, das die Leistung des gesamten Heizsystems erhöht.
Um eine Pumppumpe schnell und korrekt zu installieren, benötigen Sie ausgewählte Anschlüsse und Gewinde. Um die Suchzeit für alle erforderlichen Teile zu verkürzen, suchen Sie in den Sanitärgeschäften nach einem speziellen Gerät mit bereits ausgewählten Befestigungselementen. Nach Abschluss der Installation der Pumpeinheit wird das System mit Wasser oder anderem Kühlmittel gefüllt.
Öffnen Sie vor dem Starten des Systems das Zentralventil, um Luftschleusen zu entfernen. Das angezeigte Wasser weist auf die vollständige Entfernung der Luft aus dem System hin.
Über Menge und Aufschlüsselungen
Die Anzahl der Umwälzpumpen, die zum Heizen eines Privathauses erforderlich sind, kann anhand der gesamten Länge der Rohrleitung bestimmt werden. Wenn seine Länge ungefähr 80 m beträgt, reicht einer aus. Wenn diese Länge überschritten wird, müssen Sie darüber nachdenken, die Anzahl der Pumpen im System zu erhöhen.
Die Gründe für den Ausfall von Umwälzpumpen können eine fehlerhafte Installation, eine willkürliche Position des Kabel- und Klemmenmoduls sowie die Nichtbeachtung der Regeln für den Betrieb des Heizkessels sein
Um Fehlfunktionen zu vermeiden, ist es wichtig, die regulären Luftfreisetzungsverfahren nicht zu ignorieren und für eine gute Reinigung des Systems von mechanischen Partikeln zu sorgen.


Es ist jedoch zu beachten, dass alle Ausfälle der Umwälzpumpe von Fachleuten korrigiert werden müssen. Wenn daher bereits Fehler aufgetreten sind, wenden Sie sich am besten an den Reparaturdienst.
Pipeline
In der modernen Technologie beziehen sich Pipelines auf solche Geräte, die für den Transport einer Vielzahl von flüssigen, gasförmigen und Massenmedien ausgelegt sind. Die Hauptkomponenten von Rohrleitungssystemen sind: gerade Rohre, die eng miteinander verbunden sind; Aufhängungen und Stützen; Steuer- und Messgeräte; Verriegelungs- und Regelvorrichtungen; Verbindungselemente; Dichtungen; Automatisierungsausrüstung.
Darüber hinaus umfassen die Elemente von Rohrleitungssystemen die Materialien, die erforderlich sind, um einen wirksamen Schutz aller oben genannten Komponenten vor den schädlichen Auswirkungen niedriger und hoher Temperaturen sowie vor elektrochemischer Korrosion zu gewährleisten.
Die Positionen der Elemente von Rohrleitungssystemen sind ihre Verzweigungen, Windungen sowie Übergänge zu einem anderen Durchmesser. Sie dienen dazu, eine lange Lebensdauer des gesamten Systems sowie die Dichtheit der gesamten Struktur zu gewährleisten.Die Praxis zeigt, dass ohne Elemente wie Biegungen, Abschläge und Übergänge fast kein Pipelinesystem mehr implementiert ist.
Wo soll ich hinstellen?
Es wird empfohlen, eine Umwälzpumpe nach dem Kessel, vor dem ersten Zweig, aber an der Vor- oder Rücklaufleitung zu installieren - das spielt keine Rolle. Moderne Geräte bestehen aus Materialien, die Temperaturen von bis zu 100-115 ° C vertragen. Es gibt nur wenige Heizsysteme, die mit einem heißeren Kühlmittel arbeiten. Daher sind Überlegungen zu einer "angenehmeren" Temperatur unhaltbar. Wenn Sie sich jedoch ruhiger fühlen, stellen Sie sie in die Rücklaufleitung.


Kann nach / vor dem Kessel vor dem ersten Abzweig in das Rücklauf- oder Direktrohr eingebaut werden
Es gibt keinen Unterschied in der Hydraulik - der Kessel und der Rest des Systems spielen keine Rolle, ob sich eine Pumpe in der Vor- oder Rücklaufleitung befindet. Was zählt, ist die richtige Installation in Bezug auf die Umreifung und die richtige Ausrichtung des Rotors im Raum
Das ist alles, was zählt
Es gibt einen wichtigen Punkt am Installationsort. Wenn das Heizsystem zwei separate Abzweigungen hat - im rechten und linken Flügel des Hauses oder im ersten und zweiten Stock - ist es sinnvoll, direkt nach dem Kessel jeweils eine separate Einheit und keine gemeinsame zu installieren. Darüber hinaus gilt für diese Zweige die gleiche Regel: unmittelbar nach dem Kessel, vor dem ersten Zweig in diesem Heizkreis. Dies ermöglicht es, das erforderliche thermische Regime in jedem Teil des Hauses unabhängig vom anderen einzustellen und in zweistöckigen Häusern Heizkosten zu sparen. Wie? Aufgrund der Tatsache, dass der zweite Stock normalerweise viel wärmer als der erste ist und dort viel weniger Wärme benötigt wird. Wenn zwei Pumpen in der Abzweigung vorhanden sind, wird die Bewegungsgeschwindigkeit des Kühlmittels viel geringer eingestellt, und Sie können weniger Kraftstoff verbrennen, ohne den Wohnkomfort zu beeinträchtigen.
Es gibt zwei Arten von Heizsystemen - Zwangs- und natürliche Zirkulation. Systeme mit Zwangsumwälzung können ohne Pumpe nicht arbeiten, mit natürlicher Zirkulation arbeiten sie, aber in diesem Modus haben sie eine geringere Wärmeübertragung. Trotzdem ist weniger Wärme immer noch viel besser als ihre völlige Abwesenheit, da in Bereichen, in denen der Strom häufig abgeschaltet wird, das System als Hydrauliksystem (mit natürlicher Zirkulation) ausgelegt ist und dann eine Pumpe in das System eingeschaltet wird. Dies ergibt einen hohen Wirkungsgrad und eine hohe Zuverlässigkeit der Heizung. Es ist klar, dass der Einbau einer Umwälzpumpe in diese Systeme unterschiedlich ist.


Alle Heizsysteme mit Fußbodenheizung sind obligatorisch - ohne Pumpe gelangt das Kühlmittel nicht durch so große Kreisläufe
Zwangsumlauf
Da das Umluftheizsystem ohne Pumpe nicht funktioniert, wird es direkt in der Unterbrechung der Vor- oder Rücklaufleitung (Ihrer Wahl) installiert.
Die meisten Probleme mit der Umwälzpumpe treten aufgrund mechanischer Verunreinigungen im Kühlmittel (Sand, andere Schleifpartikel) auf. Sie können das Laufrad blockieren und den Motor stoppen. Daher muss vor dem Gerät ein Sieb installiert werden.


Einbau einer Umwälzpumpe in ein Zwangsumlaufsystem
Es ist auch wünschenswert, Kugelhähne auf beiden Seiten zu installieren. Sie ermöglichen es, das Gerät auszutauschen oder zu reparieren, ohne das Kühlmittel aus dem System abzulassen. Schalten Sie die Wasserhähne aus und entfernen Sie das Gerät. Nur der Teil des Wassers, der sich direkt in diesem Teil des Systems befand, wird abgelassen.
Natürlicher Kreislauf
Die Rohrleitungen der Umwälzpumpe in Schwerkraftsystemen weisen einen wesentlichen Unterschied auf: Ein Bypass ist erforderlich. Dies ist ein Jumper, der das System betriebsbereit macht, wenn die Pumpe nicht läuft. Ein Kugelabsperrventil befindet sich während des laufenden Pumpvorgangs am Bypass, der geschlossen ist. In diesem Modus arbeitet das System als erzwungenes.


Installationsdiagramm einer Umwälzpumpe in einem System mit natürlicher Umwälzung
Wenn der Strom ausfällt oder das Gerät ausfällt, wird der Kran am Sturz geöffnet, der zur Pumpe führende Kran wird geschlossen, das System funktioniert wie ein Schwerkraftsystem.
Installationsfunktionen
Es gibt einen wichtigen Punkt, ohne den die Installation einer Umwälzpumpe geändert werden muss: Der Rotor muss so gedreht werden, dass er horizontal ausgerichtet ist. Der zweite Punkt ist die Strömungsrichtung. Auf dem Gehäuse befindet sich ein Pfeil, der angibt, in welche Richtung das Kühlmittel fließen soll. So drehen Sie das Gerät so, dass die Bewegungsrichtung des Kühlmittels „in Pfeilrichtung“ ist.
Die Pumpe selbst kann sowohl horizontal als auch vertikal installiert werden. Achten Sie bei der Auswahl eines Modells darauf, dass sie in beiden Positionen funktioniert. Und noch etwas: Bei einer vertikalen Anordnung sinkt die Leistung (erzeugter Druck) um etwa 30%. Dies muss bei der Auswahl eines Modells berücksichtigt werden.
Liste der Geräte und Parameter im Diagramm
Auf dem Heizungsdiagramm eines Fußbodens sollte Folgendes angegeben werden:
- Rohrleitungen mit Angabe aller Rohrdurchmesser;
- Rohrisolationsabschnitte - Länge und Dicke. Eine solche Isolierung ist grafisch dargestellt;
- Rohrleitungsachse relativ zum Nullpegel;
- Neigungswinkel einfüllen;
- Wenn in den horizontalen Abschnitten der Füllung Lücken vorhanden sind, werden die Größen dieser Abschnitte angegeben.
- Stütz- und Aufhängungselemente, Dehnungsfugen.


Ein Beispiel für das Entfernen von Symbolen in einem Heizschema
- Das Auslegerregal dient zur Kennzeichnung von Absperrventilen mit Angabe ihrer Kennzeichnung und ihres Typs. Unter dem Versatz ist die Teilebezeichnung gemäß der Dokumentation angegeben (siehe Abbildung oben);
- Vertikale horizontale Rohrleitungen mit entsprechenden Bezeichnungen;
- Alle im Diagramm vorhandenen Heizgeräte.
Obligatorische Anforderung: Sie müssen den Typ und die Hauptmerkmale dieser Elemente angeben:
- Wie viele Abschnitte enthält der Heizkörper?
- Wie viele Abschnitte oder Rohre befinden sich im Heizregister, sein Durchmesser und seine Gesamtlänge?
- Für andere Heizgeräte (Konvektoren, Heizkörper) - den Gerätetyp;
- Bezeichnungen von Heizungsanlagen (Kessel, Heizöfen und Wärmetauscher, Umwälz- und Wärmepumpen, Aufzüge usw.);
- Hypothekenausrüstung;
- Messgeräte.


Heizungsdiagramm maßstabsgetreu
Heizgeräte und Berechnungen
Alle im Heizsystem verwendeten Geräte sind in Hilfs- und Hauptgeräte unterteilt. Das Hauptgerät ist ein Kessel oder ein anderes Heizgerät, das Zusatzgerät sind Heizkörper und Verteilerrohre mit den angeschlossenen Armaturen. Zur Berechnung der Parameter der erforderlichen Heizgeräte wird die spezifische Leistung des Kessels benötigt, die je nach Klimazone variiert:
- Für die Regionen des hohen Nordens - 1,5-2,0 kW;
- Für eine gemäßigte Klimazone und zentrale Regionen - 1,2-1,5 kW;
- Für die südlichen Zonen - 0,7-0,9 kW.
Basierend auf diesen Änderungen wird die Leistung des Heizgeräts nach folgender Formel berechnet:
Wboiler = S x B / 10;
Wobei W die geschätzte Leistung des Heizgeräts (Kessel, Konvektor usw.) ist;
S ist die Gesamtfläche des erhitzten Objekts.


Axonometrisches Diagramm der Kesselanlage mit zwei Brennern
Pumpen sind Wärme und zirkulieren. In den meisten Fällen, mit Ausnahme von niedrigen Gebäuden mit natürlicher Zirkulation des Kühlmittels, ist es unmöglich, auf Pumpanlagen zu verzichten, daher sind diese Vorrichtungen in fast allen Schemata vorhanden. Pumpen müssen bestimmte technische Anforderungen erfüllen, einschließlich der folgenden:
- Einfache Installation, Demontage, einfache Bedienung und Wartung;
- Geringes Rauschen und Effizienz des Geräts;
- Zuverlässigkeit und Haltbarkeit des Betriebs.
In niedrigen Wohngebäuden werden drei Arten von Heizsystemen eingesetzt:
- Das klassische Zweirohrschema, nach dem heißes Wasser durch ein Rohr zugeführt und durch das zweite zurückgeführt wird. In diesem Schema ist die Pumpe an der Rücklaufleitung montiert;
- Diagramm mit einem vertikalen Riser. Bei diesem Schema wird den Heizkörpern auch heißes Wasser durch ein Rohr zugeführt und durch das zweite zurückgeführt, aber die Umwälzpumpe ist am Auslassrohr installiert, um das heiße Kühlmittel zuzuführen. Somit fließt heißes Wasser zuerst durch die oberen Heizkörper und gelangt dann zu den unteren Batterien des Systems;
- Das Einrohrschema setzt die Bewegung des Kühlmittels nacheinander vom Kühler zum Kühler mit Rückführung zum Kessel voraus. Dies ist das einfachste Schema, wird jedoch aufgrund seiner geringen Effizienz in kleinen einstöckigen Gebäuden eingesetzt.


Vereinfachtes axonometrisches Zweirohrdiagramm
Berechnungen bei der Erstellung eines Heizschemas sollten Folgendes berücksichtigen:
- Wärmeverbrauch in jedem Raum;
- Art und Anzahl der Heizkörper;
- Die Anzahl der Riser, falls vorhanden, sowie die Gesamtzahl der Zweige und Stromkreise;
- Anschlussplan des Heizgeräts;
- Parameter von Rohren und Ventilen.
Nach Abschluss der Berechnungen des Heizungssystems müssen diese im Diagramm angegeben werden. Der Hauptzweck des axonometrischen Heizschemas ist eine grafische Darstellung aller Teile und Elemente. Darüber hinaus sollte das Diagramm auch die technischen Eigenschaften von Heizgeräten anzeigen. Das Schema sollte auch Berechnungen für die Wärmeversorgung jedes Raums des Hauses, einschließlich der Hauswirtschaftsräume, enthalten.
Umwälzpumpeneinsatz
Wenn die Pumpe zuvor nicht im Heizsystem enthalten war. seine "Einbindung" in die Pipeline ist erforderlich. Da dieser Vorgang vom Auftragnehmer einige Fähigkeiten und spezielle Ausrüstung erfordert, kann er Fachleuten anvertraut werden, oder Sie können die Arbeit selbst ausführen, nachdem Sie sich zuvor mit der Technologie der Installation von Rohrleitungen vertraut gemacht haben. Die Reihenfolge der Arbeiten und die Liste der verwendeten Geräte hängen von der gewählten Einbindungsmethode und dem Rohrleitungsmaterial ab.
Es gibt zwei Möglichkeiten, eine Umwälzpumpe einzusetzen:
- auf dem Hauptabschnitt der Pipeline;
- auf dem Bypass-Abschnitt (Bypass).
Die Installation des Geräts am Hauptstandort erfordert weniger Zeit und Geld, hat jedoch einen wesentlichen Nachteil. Die Pumpe wird über die Stromversorgung betrieben. Wenn bei dieser Installationsmethode das Licht in einer Wohnung oder einem Haus ausgeschaltet wird, kann die Heizung nicht funktionieren.
Die zweite Methode ist komplizierter, bietet dem Heizsystem jedoch ein höheres Maß an Autonomie. In diesem Fall bewegt sich das Kühlmittel im normalen Modus entlang des Bypass-Kanals und der entsprechende Abschnitt der Hauptleitung wird mit einem speziell installierten Kugelhahn blockiert. Während eines Stromausfalls öffnet sich das Ventil und Flüssigkeit fließt auf natürliche Weise durch die Rohrleitung.


Installationsdiagramm der Pumpe am Bypass-Kanal (Bypass).
Diese Option ist zwar üblich, hat jedoch einen großen Nachteil: einen Kran auf der Hauptstraße. Es ist besser, wenn ein Kugelhahn anstelle eines Hahns installiert ist.


Installation einer Pumpe bei der Lieferung eines Gasbodenkessels in einem natürlichen Umlaufheizsystem. Ein Artikel zum Thema "Auswahl eines Gaskessels" kann für Sie hilfreich sein.
Im Normalbetrieb wird das Ventil durch den Überdruck geschlossen, der von der Pumpe über der Kugel erzeugt wird. Wenn die Pumpe stromlos ist, steigt die Kugel unter dem Druck von Wasser auf, das sich auf natürliche Weise entlang der Linie bewegt. Diese Option ist relevant, wenn die Installation der Pumpe aus dem einen oder anderen Grund bei "Versorgung" erfolgt.
Das Pumpengewindebohrungs-Montageset enthält:
- Rohre mit dem erforderlichen Durchmesser;
- Elemente von Rohrleitungsarmaturen;
- Überwurfmuttern (für Polypropylen-Rohrleitungen) oder Rakel (für Stahlrohre);
- Schlammfilter;
- Absperrventile;
- Rückschlagventil.
Der Durchmesser der zu zapfenden Rohre muss dem Durchmesser der bereits installierten Rohrleitung entsprechen, und ihre Gesamtlänge wird anhand der Messergebnisse am Ort der vorgeschlagenen Installation der Pumpe bestimmt. Der Satz von Rohrleitungsanschlüssen wird auf die gleiche Weise ausgewählt.Überwurfmuttern (oder Hülsen) dienen zum schnellen Ein- und Ausbau der Pumpe.
Ein Schmutzfilter ist direkt vor dem Geräteeinlass installiert. Die Pumpe muss vor dem Eindringen von Verunreinigungen geschützt werden, deren Quelle Ablagerungen auf der Innenfläche der Rohrleitungen sein können. Der Filterablauf muss nach unten zeigen, um eine regelmäßige Reinigung zu ermöglichen.
Absperrventile sind am Pumpeneinlass vor und am Auslass des Filters installiert, so dass das Gerät bei Bedarf zerlegt werden kann, ohne das gesamte System anzuhalten. Bei der Installation des Gebläses im Bypassabschnitt wird ein zusätzliches Ventil in der Hauptleitung parallel zur Pumpe installiert. Das Rückschlagventil soll das System vor Wasserschlägen schützen. Es ist am Pumpenausgang vor dem Absperrventil montiert.
Technische Systeme
Tabelle 2.1 - Allgemeine Bezeichnungen.
| Bezeichnung | Name | Der Code |
| Wasserrohre | 2.1.01 | |
| Wärmeleitung | 2.1.02 | |
| Kühlrohr | 2.1.03 | |
| Freon | 2.1.04 | |
| Entleeren | 2.1.05 | |
| Schwerkraftdrainage | 2.1.06 | |
| Druckentwässerung | 2.1.07 | |
| Abluft | 2.1.08 | |
| Rohrmarke mit detaillierter Beschreibung | 2.1.09 | |
| Rohrmarkierung (für verdeckte oder unterirdische Verlegung) mit detaillierter Beschreibung | 2.1.10 | |
| Rohrmarkierung vorhanden | 2.1.11 | |
| Wärmeisolierte Rohrleitung | 2.1.12 | |
| Rohrleitungsneigung, mm / m oder% | 2.1.13 | |
| Strömungsrichtung (Flüssigkeit) in der Rohrleitung | 2.1.14 |
Tabelle 2.2 - Wasserleitungen.
| Bezeichnung | Name | Der Code |
| Trinken | 2.2.01 | |
| Feuerfest | 2.2.02 | |
| Industriell | 2.2.03 | |
| Umwälzwasserversorgung | 2.2.04 | |
| Wasser umkehren, umkehren | 2.2.05 | |
| Erweichtes Wasser | 2.2.06 | |
| Flusswasser | 2.2.07 | |
| Fluss geklärtes Wasser | 2.2.08 | |
| Grundwasser | 2.2.09 |
Tabelle 2.3 - Wärmeleitungen.
| Bezeichnung | Name | Der Code |
| Warmwasserversorgung (Wärmeversorgung, Heizung) | 2.3.01 | |
| Warmwasser, Rücklauf (Wärmeversorgung, Heizung) | 2.3.02 | |
| Warmwasserversorgung bei verschiedenen Parametern | 2.3.03 | |
| Heißwasserumkehr bei verschiedenen Parametern | 2.3.04 | |
| Warmwasserversorgung | 2.3.05 | |
| Heißes Wasser zirkuliert heißes Wasser | 2.3.06 | |
| Warmwasserversorgung Warmwasserversorgung mit unterschiedlichen Parametern des Wärmeträgers | 2.3.07 | |
| Warmwasser, zirkulierende Warmwasserversorgung mit unterschiedlichen Parametern des Wärmeträgers | 2.3.08 | |
| Technologische Prozesse zur Warmwasserzufuhr | 2.3.09 | |
| Heißes Wasser, umgekehrte technologische Prozesse | 2.3.10 | |
| Warmwasserversorgung technologischer Prozesse mit unterschiedlichen Parametern des Wärmeträgers | 2.3.11 | |
| Heißwasser, umgekehrte technologische Prozesse mit unterschiedlichen Parametern des Wärmeträgers | 2.3.12 | |
| Dampfleitung | 2.3.13 | |
| Kondensatleitung | 2.3.14 | |
| Dampfleitungen mit verschiedenen Dampfdruckparametern | 2.3.15 | |
| Kondensatleitungen mit unterschiedlichen Dampfdruckparametern | 2.3.16 | |
| Druckkondensatleitung | 2.3.17 | |
| Frostschutzmittel (Ethylenglykol, Propylenglykol usw.) | 2.3.18 | |
| Frostschutzmittel (Ethylenglykol, Propylenglykol usw.), umgekehrt | 2.3.19 | |
| Wärmepumpenversorgung | 2.3.20 | |
| Wärmepumpe rückwärts | 2.3.21 |
Tabelle 2.4 - Kühlleitungen.
| Bezeichnung | Name | Der Code |
| Kühlwasserversorgung | 2.4.01 | |
| Gekühltes Wasser, umgekehrt | 2.4.02 | |
| Frostschutzfütterung | 2.4.03 | |
| Frostschutzmittel, rückwärts | 2.4.04 | |
| Freon, heißes Gas | 2.4.05 | |
| Freon, kaltes Gas | 2.4.06 | |
| Freon Flüssigkeit | 2.4.07 |
Tabelle 2.5 - Rohrbaugruppen.
| Bezeichnung | Name | Der Code | |
| Auf Plänen und Abschnitten | Auf den Diagrammen | ||
| Pipeline | 2.5.01 | ||
| Flexible Pipeline | 2.5.02 | ||
| Überqueren von Pipelines ohne Anschlüsse | 2.5.03 | ||
| Ellbogen, Biegung | 2.5.04 | ||
| Ellbogen (rechteckig) | 2.5.05 | ||
| Ellenbogen 135 ° | 2.5.06 | ||
| Knie zur sichtbaren Seite oder nach oben, Bild in zwei Linien | 2.5.07 | ||
| Das Knie geht zur unsichtbaren Seite oder nach unten, das Bild in zwei Zeilen | 2.5.08 | ||
| Knie zur sichtbaren Seite oder nach oben, Bild in einer Zeile | 2.5.09 | ||
| Knie zur unsichtbaren Seite oder nach unten, Bild in einer Zeile | 2.5.10 | ||
| Stecker (Stecker) | 2.5.11 | ||
| Konzentrischer Reduktionsnippel | 2.5.12 | ||
| Tee | 2.5.13 | ||
| Kreuzstück | 2.5.14 | ||
| Ast | 2.5.15 | ||
Tabelle 2.6 - Rohrverbindungen.
| Bezeichnung | Name | Der Code | |
| Auf Plänen und Abschnitten | Auf den Diagrammen | ||
| Allgemeines | 2.6.01 | ||
| Geflanscht | 2.6.02 | ||
| Sockel mit Gewinde | 2.6.03 | ||
| Kupplungs-Schnellspanner | 2.6.04 | ||
| Kugelscharnier | 2.6.05 | ||
Tabelle 2.7 - Elemente von Pipelines.
| Bezeichnung | Name | Der Code |
| Pipeline in einem Rohr (Fall) | 2.7.01 | |
| Rohr in der Drüse | 2.7.02 | |
| Siphon (Geruchsfalle) | 2.7.03 | |
| Kompensator, allgemeine Bezeichnung | 2.7.04 | |
| U-förmiger Kompensator | 2.7.05 | |
| Kompensator-Stopfbuchse doppelseitig und einseitig | 2.7.06 | |
| Faltenbalgkompensator | 2.7.07 | |
| Flexibler Einsatz | 2.7.08 | |
| Widerstandsort in der Rohrleitung (Drosselklappenscheibe, Membran) | 2.7.09 | |
| Feste Unterstützung | 2.7.10 | |
| Der Träger ist beweglich | 2.7.11 | |
| Bewegliche Stütze, Federung | 2.7.12 | |
| Thermometer gut | 2.7.13 | |
| Luftauslass, allgemeine Bezeichnung | 2.7.14 | |
| Manuelle Luftfreigabe | 2.7.15 | |
| Luftkollektor mit manueller Luftfreigabe | 2.7.16 | |
| Automatische Entlüftung | 2.7.17 | |
| Wasserablauf, allgemeine Bezeichnung | 2.7.18 | |
| Manuelle Entwässerung | 2.7.19 | |
| Entwässerung, Ablauftrichter | 2.7.20 | |
| Entwässerung, Bodenablauf | 2.7.21 |
Tabelle 2.8 - Armaturen.
| Bezeichnung | Name | Der Code |
| Absperrventil gerade durch | 2.8.01 | |
| Eckventil | 2.8.02 | |
| Absperrschieber | 2.8.03 | |
| Disk Shutter | 2.8.04 | |
| Kugelhahn | 2.8.05 | |
| Gerade durch Ventil, Korken | 2.8.06 | |
| Eckventil, Kork | 2.8.07 | |
| Dreiwegeventil, Kork | 2.8.08 | |
| Steuerventil gerade durch | 2.8.09 | |
| Winkelsteuerventil | 2.8.10 | |
| Dreiwegeventil | 2.8.11 | |
| Vierwegeventil | 2.8.12 | |
| Absperr- und Ausgleichsventil, manuell | 2.8.13 | |
| Automatisches Ausgleichsventil | 2.8.14 | |
| Rückschlagventil | 2.8.15 | |
| Rückschlagventil, eckig | 2.8.16 | |
| Kühler-Absperrventil | 2.8.17 | |
| Kühlerabsperrventil mit Bypass | 2.8.18 | |
| Automatischer Kühlerthermostat | 2.8.19 | |
| Differenzdruckregler | 2.8.20 | |
| Druckregler hinten | 2.8.21 | |
| Vorgeschalteter Druckregler | 2.8.22 | |
| Sicherheitsventil, Winkel | 2.8.23 | |
| Sicherheitsventil, gerade durch | 2.8.24 | |
| Schwimmerventil | 2.8.25 |
Tabelle 2.9 - Armaturen.
| Bezeichnung | Name | Der Code |
| Sumpf | 2.9.01 | |
| Netzfilter | 2.9.02 | |
| Kondensatablauf (Kondensatableiter) | 2.9.03 | |
| Durchflussmesser, allgemeine Bezeichnung | 2.9.04 | |
| Ultraschall-Durchflussmesser | 2.9.05 | |
| Elektromagnetischer Durchflussmesser | 2.9.06 | |
| Durchflussmesser, Blende mit Flanschen | 2.9.07 | |
| Turbinen-Durchflussmesser | 2.9.08 | |
| Vortex-Durchflussmesser | 2.9.09 |
Das Material verwendete Bilder von Symbolen aus den Visio Library Engineering Systems, um Zeichnungen und Diagramme von Heizung, Lüftung, Gasversorgung, Sanitärsystemen, Stromversorgungsanlagen usw. zu erstellen.
Alle ABOK-Materialien 1.05-2006
- ABOK 1.05-2006 Symbole in Heizungs-, Lüftungs-, Klima- und Wärme- und Kälteversorgungsprojekten.
- ABOK 1.05. Anhang 1. Symbole von Lüftungssystemen.
- ABOK 1.05. Anhang 2. Symbole von Pipelines.
- ABOK 1.05. Anhang 3. Symbole der Ausrüstung.
- ABOK 1.05. Anhang 4. Symbole der Ausrüstung zur Reinigung der Lüftungsemissionen.
- ABOK 1.05. Anhang 5. Symbole von Automatisierungselementen und Antrieben.
Pumpe einbauen
Nachdem der Pipeline-Abschnitt vollständig vorbereitet ist, können Sie direkt mit der Installation des Geräts selbst fortfahren. Die Rotorträger der in Heizsystemen verwendeten Pumpen sind nicht für den Betrieb in vertikaler Position des Geräts ausgelegt, daher ist nur seine horizontale Anordnung zulässig.


Installation der Pumpe mit einer falschen Rotorachse.
Der Lieferumfang der Umwälzpumpe umfasst das Gerät selbst mit eingebautem oder externem Netzteil, Dichtungen, einem Produktpass und Anweisungen zur Installation und zum Betrieb. Bevor Sie mit der Installation beginnen, müssen Sie den Inhalt der Anweisungen lesen, um alle Funktionen des Installationsprozesses und des Anschlusses eines bestimmten Modells zu berücksichtigen. Einige Pumpen werden ohne Dichtungen geliefert und müssen separat erworben werden.


Einbau einer Dichtung.
Wenn die Pumpe in einem vertikalen Abschnitt der Rohrleitung montiert ist, wird ihr unterer Flansch auf dem Gegenflansch der Rohrleitung platziert, auf dem die Dichtung platziert ist. Anschließend wird die Verbindung mit der Überwurfmutter verschraubt. Dann wird die Dichtung auf den oberen Flansch der Pumpe gelegt und die Verbindung mit einer zweiten Mutter angeschraubt. Dann werden die Muttern mit einem Schraubenschlüssel festgezogen. In einigen Fällen werden die Gewindeverbindungen der Pumpe mit der Rohrleitung zusätzlich mit einem Dichtungsband abgedichtet. Bei der Installation auf einem horizontalen Abschnitt ist eine beliebige Folge von Flanschverbindungen zulässig.


Installation einer Umwälzpumpe.
Dann müssen die Hähne auf beiden Seiten des Geräts geöffnet werden, damit die inneren Hohlräume der Pumpe mit Flüssigkeit gefüllt werden. Wenn das Gebläse kein automatisches Entlüftungsventil enthält, wird es mit einer speziellen Schraube entlüftet, die das Bypassloch öffnet.


Überwurfmutter festziehen.
Nachdem die Pumpe als Teil der Rohrleitung installiert wurde, muss sie an die Stromversorgung angeschlossen werden. Die Steckdose für das Gerät muss geerdet sein. Wenn die Pumpe einen Multimodus-Betrieb ermöglicht, schalten Sie den Hebel in den gewünschten Modus. Die an die Stromversorgung angeschlossene Heizungsumwälzpumpe beginnt mit der Zwangsumwälzung des Kühlmittels, wodurch ein intensiverer Wärmeaustausch und Brennstoffverbrauch des Kessels erzielt werden, indem die Temperaturdifferenz des Kühlmittels in den Zu- und Rücklaufleitungen verringert wird.
Innenraumlösung: dekorative Gitter zum Heizen von Heizkörpern
Optimale Wärmedämmung für Heizungsrohre
Selbstisolierung von Heizungsrohren auf der Straße
Pipelines: Haupttypen und Kategorien
- TPA-Verzeichnis
- Grundlagen und Konzepte von Rohrleitungsventilen
- Pipelines: Haupttypen und Kategorien Pipelines: Haupttypen und Kategorien
Pipelines: Haupttypen und Kategorien Pipelines - Typen und Kategorien Pipeline wird als Gerät zum Transport von flüssigen, gasförmigen oder Schüttgütern bezeichnet. Die Haupttypen von Pipelines sind in der folgenden Abbildung dargestellt. Abhängig vom transportierten Medium werden die folgenden Begriffe verwendet: Wasserleitung, Gasleitung, Dampfleitung, Ölleitung, Luftleitung, Ölleitung, Säureleitung, Sauerstoffleitung, Gasleitung, Milchleitung usw. Die wichtigsten allgemeinen Parameter der Rohrleitung und der Armaturen sind: - Nenndurchmesser des Durchgangs DN (Dy), mm, - Nenndruck РN (py), MPa - Arbeitstemperatur tp, ° С des Mediums. Unterscheiden Sie zwischen Arbeitsdruck pp, MPa und Prüfdruck pp, MPa.


Hauptpipelines sind für den Transport von mittleren über große Entfernungen vorgesehen. Die Hauptleitung umfasst Einrichtungen zur Aufbereitung des transportierten Mediums, ein lineares Teil, Pump- oder Kompressor- und Gasverteilungsstationen. Je nach Arbeitsdruck werden Hauptgasleitungen in Niederdruckleitungen unterteilt - pp <1,2 MPa, Mitteldruck - pp = 1,2 ... 2,5 MPa und Hochdruck - pp> 2,5 MPa. Städtische (Siedlungs-) Versorgungsleitungen werden verwendet, um die Bedürfnisse der städtischen Bevölkerung und kleiner Industrieunternehmen zu erfüllen. Gaspipelines der städtischen Gaswirtschaft werden je nach Verwendungszweck in Transit, Verteilung und Filialen unterteilt. Der Gastransport durch die Stadtgasleitung ist nach den geltenden Vorschriften bei pp <1,2 MPa zulässig. Stadtgaspipelines gelten als Niederdruck bei pp <0,005 MPa, Mitteldruck bei pp = 0,005 ... 0,3 MPa und Hochdruck bei pp> 0,3 MPa. Pipelines werden als technologisch bezeichnet Industrieunternehmen, durch die Rohstoffe, Halbzeuge und Fertigprodukte transportiert werden, Dampf, Wasser, Kraftstoff, Reagenzien und andere Materialien, die die Umsetzung des technologischen Prozesses und den Betrieb von Geräten, Abfallreagenzien und Gasen sicherstellen, verschiedene Zwischenprodukte erhalten oder im technologischen Prozess verwendet, Produktionsabfälle ... Je nach Standort in einer Industrieanlage werden Prozesspipelines in Intrashop unterteilt, das die Einheiten und Maschinen der Prozesseinheiten der Werkstatt verbindet, und in Werkstätten, die die Prozesseinheiten verschiedener Werkstätten verbinden. Intrashop-Pipelines werden als Piping bezeichnet, wenn sie direkt in einzelnen Geräten, Pumpen, Kompressoren usw. installiert und verbunden werden. Pipelines verarbeiten werden je nach Art des transportierten Mediums, Betriebsdruck und Betriebstemperatur in fünf Kategorien unterteilt. Die Kategorie der Pipeline wird vom Projekt festgelegt. Prozesspipelines gelten als kalt, wenn sie in einer Umgebung mit einer Betriebstemperatur von tp <50 ° C betrieben werden, und als heiß, wenn die Temperatur der Arbeitsumgebung tp> 50 ° C beträgt. Je nach Nenndruck des Mediums werden Rohrleitungen in unterteilt VakuumBetrieb bei einem absoluten Druck des Mediums unter 0,1 MPa (abs), niedriger DruckBetrieb bei mittlerem Druck von 0,1 bis 1,6 MPa oder von 0 bis 1,5 MPa (g), mittlerer DruckBetrieb bei mittlerem Druck von 1,5 bis 10 MPa (g). Es werden drucklose Rohrleitungen genanntBetrieb ohne Überdruck ("Schwerkraft"). Je nach Aggressivitätsgrad des transportierten Mediums werden Rohrleitungen in drei Gruppen eingeteilt: mit einem nicht aggressiven und einem niedrigaggressiven Medium (Korrosionsrate weniger als 0,1 mm / Jahr), mit einem mittelaggressiven Medium (Korrosionsrate 0,1-) 0,5 mm / Jahr) und mit einem sehr aggressiven Medium (Korrosionsrate mehr als 0,5 mm / Jahr). Abhängig vom maximalen Arbeitsgasdruck sind Gasleitungen und Gasanlagen: Niederdruck (bei pp <0,015 MPa und bei 0,015 MPa
Portal der Rohrverbindungsstücke Armtorg.ru
Barnaul, Fabrik 9. Durchgang, 5g / 8.
+7 (3852) 567-734; +7 (3852) 226-927
Teile das
Vorheriger Artikel Nächster Artikel
← Zurück zum Abschnitt Grundlagen und Konzepte von Rohrleitungsanschlüssen ← Zurück zum Inhaltsverzeichnis des Verzeichnisses
Neueste registrierte Unternehmen (Registrieren Sie ein Unternehmen)
Handelshaus "NHI-Gruppe"
Russland, Krasnodar-Territorium
NefteKhimEngineering
Russland, Region Moskau
Kesselanlage
Russland Rohstoffwolke
In anderen ... 0,2038 Einheiten klapanov127 Sicherheitsventile bronzovye123 stalnye932 Toranlagen Tore chugunnye571 energeticheskie145 nerzhaveyuschie368 Riegel Riegel Die Stahlriegel stalnye2161 - HL369 chugunnye1101 Latches Latches Paddles energeticheskie89 stalnye292 Tore chugunnye334 Prüfgeräte für TPA119 obratnye954 Ventil Ventil Ventil otsechnye60 predohranitelnye1108 Ventil Ventil reguliruyuschie557 energeticheskie128 Compensators Kondensat silfonnye204 stalnye55 Kondensatkessel chugunnye67 oborudovanie220 bronzovye149 Kräne Kräne Kräne nerzhaveyuschie170 stalnye620 Stahlkräne - Kräne HL87 chugunnye149 Manometry88 Metizy433 Nasosy247 Otvody1079 Heizung oborudovanie96 Schalt ustroystva46 Perehody461 Feuer armatura48 Radiatory33 Regulatory armatura313 Reparaturanlagen TPA53 Zähler vody146 Termometry38 Troyniki488 Truby702 Pointers urovnya71 Sealing materialy67 Filter gryazeviki380 Fitingi205 Fl antsy2399 Kugelhähne1197 Elektrische Antriebe249
Ist es möglich, ein System in ein anderes zu konvertieren?
Theoretisch ist dies durchaus möglich - sowohl in die eine als auch in die andere Richtung. Grundsätzlich werden nur abhängige Systeme aktualisiert, es kann jedoch durchaus erforderlich sein, eine unabhängige Infrastruktur zu rekonstruieren. Gleichzeitig wird die rationellste Option, wenn es möglich sein wird, die Vorteile beider Systeme in unterschiedlichem Maße zu erhalten, die Implementierung eines unabhängigen Heizsystems mit geschlossenen Eingangskreisen sein. Dies bedeutet, dass die Funktionen, die von einem separaten Verteilerblock mit einem vollständigen Satz von Steuereinheiten im unabhängigen Standardschema ausgeführt wurden, in diesem Fall von punktuell installierten Geräten übernommen werden. Auf verschiedenen Ebenen des bereits heimischen Netzwerks können Filter, Kompressoreinheiten, Verteiler, Umwälzpumpen und ein Hydrauliktank eingesetzt werden, bevor die Verbraucher angesprochen werden.
Einstufung
Es gibt zwei Arten von Aggregaten. Der erste Typ sind Trockenpumpen. Bei dieser Art von Ausrüstung interagieren das Kühlmittel und der Rotor nicht miteinander. Der Arbeitsteil des Rotors ist isoliert und durch O-Ringe aus rostfreiem Stahl vom Motor getrennt. Beim Starten der Ringe dichtet ein dünner Wasserfilm die Verbindungen aufgrund der unterschiedlichen Drücke im System und in der Umgebung ab.


Der Wirkungsgrad einer "trockenen" Einheit beträgt etwa 80%. Dieses Gerät reagiert sehr empfindlich auf Wasserverschmutzung im System. Wenn kleine Partikel eindringen, bricht es schnell zusammen. Die Trockenpumpe arbeitet ziemlich laut, daher sollten Sie bei der Installation auf die Schallisolierung des Raums achten.
"Nasse" Pumpen unterscheiden sich in ihrer Konstruktion von "trockenen". Das Laufrad befindet sich direkt im Kühlmittel. Der Stator und der bewegliche Teil des Mechanismus sind durch ein spezielles Glas getrennt, das die Abdichtung des Motors gewährleistet. "Nasse" Einheiten sind sowohl im Betrieb als auch in der Reparatur billiger, sie arbeiten leiser als "trockene".


Die Nachteile von Geräten vom "nassen" Typ umfassen ihren geringen Wirkungsgrad - nur etwa 50%. Dies ist auf die geringe Abdichtung der Hülse zurückzuführen, die den Stator und das Kühlmittel trennt. Obwohl auch diese Leistung völlig ausreicht, um ein Privathaus zu heizen.